Grafana dient im Smart Home zur Visualisierung von Daten. In Kombination mit einem Smart Home System wie ioBroker oder OpenHAB kann es seine volle Wirkung entfalten. Dazu liest die Software die Daten aus einer Datenbank aus und stellt sie entsprechend ansprechend im Grafana Dashboard dar.
Wie das funktioniert, welche Daten sich zur Visualisierung eignen und wie das überhaupt funktioniert erfährst du in diesem Beitrag!
Ich selbst lasse meine Daten zur Visualisierung durch unterschiedliche Komponenten erheben. OpenHAB speichert mir diese Daten in eine Datenbank auf meinem NAS. Aus diesem Datenbestand kann ich mir nun wunderbare Grafiken generieren lassen.
- Bereit für Virtualisierung: Betreiben Sie gängige virtuelle Maschinen in Ihrem Synology NAS
- Optimale Leistung und Kapazität mit SSD-Cache: Integrierte M.2 2280 NVMe SSD-Steckplätze...
- Daten blitzschnell sichern und wiederherstellen: Sichern Sie wichtige Daten
Zuletzt aktualisiert 12.01.2026 / (*, **) Affiliate Links / Preis kann abweichen / Bild: Amazon Product Advertising API
Was genau ist Grafana?
Grafana ist eine eigenständige Software zur Darstellung von Daten in Diagrammen. Die Software läuft unabhängig von deinem Smart Home. Sie greift lediglich auf die Daten zu, welche durch dein eigenes System erhoben werden können. Das bedeutet im Umkehrschluss dass du selbst bestimmt, welche Daten du speichern und visualisieren möchtest.
Grundlage hierfür bildet eine Datenbank, in die anfallende Daten geschrieben werden. Aus dieser Datenbank liest Grafana die entsprechenden Daten aus. Das bedeutet natürlich, dass du für deine Datenbank einen ausreichend großen Speicher benötigst. Der Speicherbedarf richtet sich dabei nach deinen eigenen Wünschen. Wenn du mehr Daten erfassen möchtest, wird entsprechend mehr Speicherplatz benötigt.
Ich habe mir eine Datenbank direkt auf meinem NAS erstellt, welches ich dir bereits in einem anderen Beitrag vorgestellt habe.
Welche Daten kann Grafana visualisieren?
Nicht alle Daten im Smart Home eignen sich zur Visualisierung. Es gibt aber jene, die besonders gut darstellbar sind und auch wichtig für einen Überblick sind, da sich hierdurch Trends erkennen lassen.
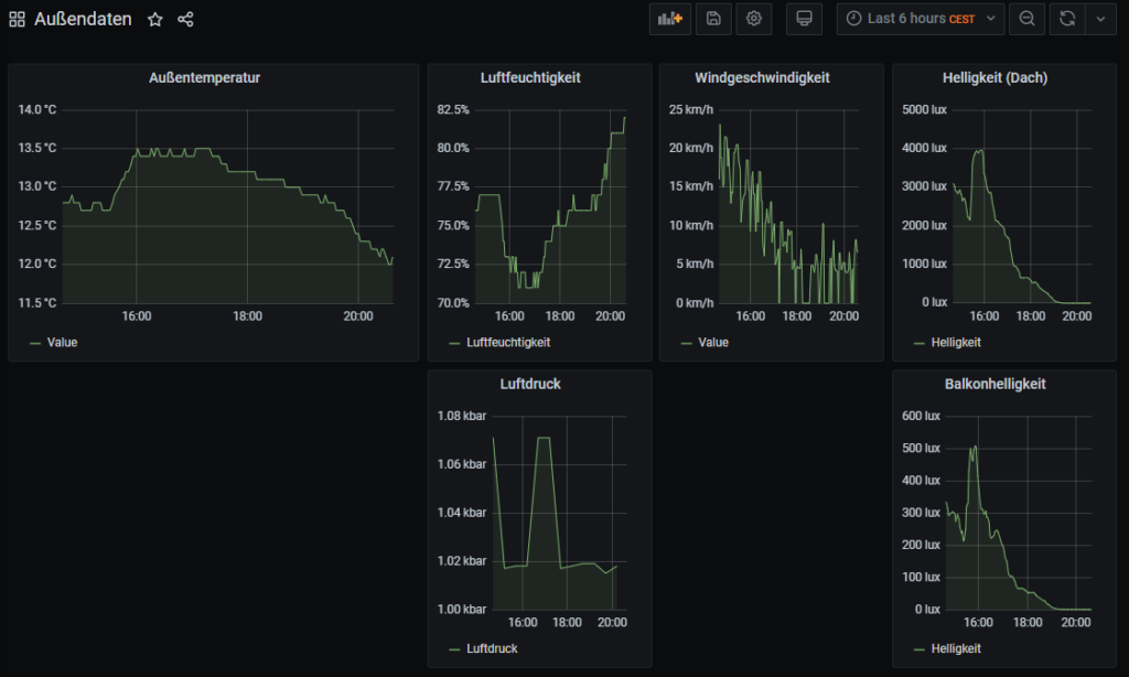
Ich habe dazu in den vergangenen Monaten mit meiner Wetterstation experimentiert. Sie misst die Temperatur, Stärke des Winds, Luftfeuchtigkeit und Helligkeit der Umgebung. Diese Daten haben sich als besonders gut darzustellen erwiesen. Aus diesen Daten kann ich nun Trends in der Temperatur erkennen und entsprechend die Heizung oder auch beispielsweise die Rollläden nach Helligkeit ansteuern.
Um die passenden Zeiten herauszufinden lasse ich die erhobenen Daten durch Grafana auslesen, wodurch sich eine schöne grafische Übersicht ergibt. Praktisch an Grafana ist dabei, dass ich bei außergewöhnlichen Werten eine Anmerkung hinzufügen kann. Dadurch kann ich auch Monate später nachvollziehen, weshalb dieser Wert so stark abweicht.
Im Allgemeinen kann man also sagen, dass sich folgende Werte besonders gut zur Darstellung eigenen:
- Temperaturen
- Luftfeuchtigkeit
- Helligkeit
- Windgeschwindigkeit
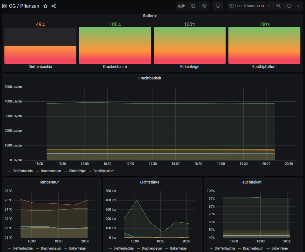
- Batterieverläufe
- Daten von Pflanzensensoren
Gemeinsam haben diese Werte, dass es nicht nur zwei Zustände gibt (0 und 1). Visualisiert man hingegen beispielsweise die Anwesenheit im Smart Home, hat man nicht sehr viel Freude an den Daten.
- Für den Betrieb ist der Homematic IP Access Point in Verbindung mit der App (Cloud-Service), die...
- Erfasst zuverlässig und exakt die Temperatur, relative Luftfeuchtigkeit, Windgeschwindigkeit,...
- Die Anzeige der ermittelten Wetterdaten erfolgt über die kostenlose Homematic IP App.
Zuletzt aktualisiert 13.01.2026 / (*, **) Affiliate Links / Preis kann abweichen / Bild: Amazon Product Advertising API
Funktionen von Grafana im Überblick
Einige der Funktionen des Systems habe ich dir bereits genannt. So kannst du durch Anmerkungen besondere Werte kennzeichnen oder dir unterschiedliche Grafiken erstellen lassen. Grafana bietet darüber hinaus allerdings noch weitere Möglichkeiten, die ich dir hier nachfolgend aufzeigen will.
Zeitspannen von Daten
Durch die Auswahl unterschiedlicher Zeitspannen, kann Grafana dir weitere Werte anzeigen. Du kannst dir so eine Kurve erstellen lassen, die über mehrere Monate geht. Es ist auch möglich, dass du vorgegebene Werte auswählst und so beispielsweise sechs Stunden in die Vergangenheit zurückblicken kannst. Die Grafiken erstellen sich dabei nach jeder Auswahl. Das betrifft jede Grafik, die sich auf deinem Dashboard befindet.
Doch es gibt auch die Möglichkeit, dass du manuelle Zeitspannen auswählen kannst und dich so ganz gezielt über einen bestimmten Zeitraum informieren kannst.
Solltest du gerne einen aktuellen Blick auf die Daten werfen wollen, lässt sich auch eine automatische Aktualisierung aktivieren. Dadurch werden in einem festgelegten Zeitabstand die Daten neu aus der Datenbank ausgelesen und dargestellt. Diese Möglichkeit ist besonders auf einem Infomonitor sehr hilfreich, da du hier nicht ständig das manuelle Nachladen anstoßen musst.
Anlegen von Dashboard und Grafiken
Zur besseren Darstellbarkeit kannst du dir unterschiedliche Dashboards anlegen. So lassen sich verschiedene Sensoren oder Messwerte entsprechend bündeln, die in deinen Augen zusammen gehören.
Ich habe mir ein Dashboard für meine Wetterstation geschaffen und kann so direkt alle Außendaten nachvollziehen, die ich in meinem Smart Home verfügbar habe. Das bietet mir in Kombination mit den Zeitspannen den Vorteil, dass ich immer die gleiche Zeitspanne an Daten vor Augen habe.
Innerhalb eines Dashboards lassen sich unterschiedliche Grafiken anlegen, die sich auch im Typ unterscheiden dürfen. So kann ich eine Grafik als Balkendiagramm darstellen lassen, während eine andere Grafik die Liniendiagramme nutzt.
Grafana ist in dieser Hinsicht sehr flexibel und erlaubt auch das Nutzen von unterschiedlichen Farben zur besseren Visualisierung. Top!
Unterschiedliche Datenquellen
In meinem Smart Home gibt es genau zwei OpenHAB-Instanzen. Diese sammeln jeweils ihre eigenen Daten und speichern sie in getrennten Datenbanken ab. Durch diese Unterteilung ist es mir bislang nicht möglich gewesen, eine einheitliche Darstellung zu erstellen.
Grafana kann allerdings mit mehreren Datenquellen umgehen. Das bedeutet ich sage dem System, welche Datenbank wo liegt und dass es diese bitte nutzen soll. So kann ich nun in eine einzige Grafik zwei Datenbanken einbinden und die Daten gemeinsam auswerten. Diese Flexibilität hat den entscheidenden Vorteil, dass das System nicht mehrfach installiert werden muss.
Alerts und Benachrichtigungen
Auch wenn ich diese Funktion bislang nicht aktiviert habe, finde ich sie doch sehr sinnvoll. Mit der Hilfe von Regeln lassen sich die Werte im System automatisch überwachen und es gibt bei Bedarf eine Nachricht an den Nutzer.
Sollte Grafana beispielsweise feststellen, dass es in deinem Zuhause zu kalt wird, kannst du dich darüber benachrichtigen lassen.
Für mich persönlich ist diese Funktion nicht sehr entscheidend, da ich solche Benachrichtigungen bereits durch OpenHAB erhalte. Doch gerade wer mehrere Datenquellen kombiniert oder Grafana zur Überwachung von Maschinen in einem Unternehmen einsetzt, wird sich über diese Funktion sehr freuen.
Grafana einrichten – Datenquelle hinzufügen
Um in Grafana eine Datenquelle einzurichten, wählst du den Menüpunkt Konfiguration aus und navigierst zu den Datenquellen. Hier hast du oben rechts die Möglichkeit, eine weitere Datenquelle hinzuzufügen.
In deinem Fall wird es vermutlich eine Datenquelle geben, die von OpenHAB oder ioBroker gefüttert wird. Hierzu musst du dann auswählen, von welchem Typ deine Datenbank ist. In meinem Fall handelt es sich um eine MariaDB, weshalb ich hier MySQL verwende (MariaDB ist eine Weiterentwicklung von MySQL).
Nun muss ich einen Namen für diese Datenverbindung vergeben und die Zugangsdaten eingeben. Die Zugangsdaten erhalte ich bei der Einrichtung der Datenbank oder setze sie dort selbst.
Am Ende der Einrichtung überprüft das System die Verbindung und meldet im positiven Fall einen Erfolg, andernfalls einen Fehler.
Dashboard konfigurieren und Daten auslesen
Um ein eigenes Dashboard zu konfigurieren wählst du den Menüpunkt Dashboard aus und klickst auf Manage. Auch hier kannst du wieder oben rechts den Button auswählen, der dich ein neues Dashboard erstellen lässt.
Auf deinem Dashboard kannst du nun ein sogenanntes Panel hinzufügen, das eine in sich geschlossene Einheit zur Darstellung von Daten ist. Bei der Einrichtung gibt es seitens Grafana dann auch eine Vorschau der Daten aus deiner Datenbank.
Eine exemplarische Einrichtung findest du auf dem Screenshot.
Denke auch daran, dass du dein Dashboard speichern musst, bevor du die Seite verlässt. Andernfalls sind alle Änderungen weg und du musst bei der Einrichtung von vorne beginnen. Den Button zum Speichern findest du auf deinem Dashboard oben rechts.
Information zu OpenHAB und Grafana
Wenn du in deinem Smart Home OpenHAB als System einsetzt, musst du unbedingt darauf achten, keine rrd4j-Datenbank zu nutzen. Aus dieser Round Robin Datenbank kann Grafana keine Werte auslesen und sie stehen demnach auch nicht zur Visualisierung zur Verfügung.
Allerdings kannst du in OpenHAB auch eine andere Datenbank auswählen und dort deine Daten speichern. Der Ablauf ist im Grunde genommen genau gleich zu einer rrd4j-Datenbank. Den Ablauf hierzu habe ich dir bereits in meinem Beitrag über die Datenvisualisierung erklärt.
Ich persönlich nutze eine MariaDB/MySQL-Datenbank, da ich diese direkt auf meinem NAS installieren konnte. Dadurch kann ich dieses System als Speicherpunkt verwenden, was getrennt von meinem OpenHAB läuft. Sollte ich nun einmal das System wechseln oder OpenHAB neu installieren, habe ich dennoch weiterhin meine alten Daten verfügbar und kann diese auslesen.






3 Kommentare
Timo · 31. Januar 2021 um 08:49
Hallo schöne Seite,
ich habe mich auch etwas eingearbeitet und habe zumindest mit der MariaDB meinen aktuellen Strom / Gasverbrauch ngezeigt bekommen.
Wo ich verzweifele ist eine Gruppierung z.B der Tagesverlauf nach Stunden sowie der jeweilige summierte Verbrauch
z.B 00:00 — 0,2 KW
01:01 — 0,17 KW usw.
hast du hier einen Ansatz
Lukas · 31. Januar 2021 um 11:05
Hallo Timo,
erst einmal vielen Dank für dein Feedback zu meinem Blog. Das hat mich sehr gefreut.
Mir ist nun nicht so ganz klar, worauf du hinaus willst. Möglicherweise sehe ich auch den Wald vor lauter Bäumen nicht.
Du übermittelst an deine Datenbank einzelne Werte. Beispielsweise beim Strom den momentanen Verbrauch. Grafana nimmt nun anhand des Zeitstempels alle Werte und stellt diese in einem Diagramm dar.
Dadurch ergibt sich praktisch ein Verlauf des Verbrauchs anhand der einzelnen Werte.
Kannst du mir vielleicht etwas genauer beschreiben, was du mit Gruppieren meinst? Hast du eventuell ein grafisches Beispiel dazu im Internet gefunden?
Falls ja, poste gerne den Link zur Grafik hier im Kommentarbereich, dann kann ich mir das nochmal ansehen.
Beste Grüße und einen schönen Sonntag 🙂
Welche Dienste braucht ein SmartHome? - uniXa-Blog · 26. Oktober 2020 um 10:23
[…] ist eine kostenlose Software um verschiedenste Datenpunkt zu visualisieren und dokumentieren.Hobbyblogging hat dies in einem Blog-Eintrag sehr gut […]